Capacity Management: как предиктивное управление нагрузкой сокращает затраты на ИТ-инфраструктуру
Управление ИТ-мощностями сегодня — это не просто контроль за серверами и дисками. Современная инфраструктура представляет собой сложную экосистему с динамически меняющейся нагрузкой, где одновременно работают десятки приложений, обрабатываются терабайты данных, а пиковые значения могут превышать базовую нагрузку в десятки раз. В таких условиях традиционные подходы к планированию мощностей (избыточное резервирование или ручная калибровка ресурсов) оказываются либо дорогостоящими, либо неэффективными.
Ответом на эти вызовы является внедрение Capacity Management — комплексной системы предсказательного управления емкостью инфраструктуры, которая позволяет бизнесу не только экономить бюджет, но и гарантировать стабильность сервисов в критические моменты. По данным аналитиков, компании, внедрившие системы автоматизированного управления мощностями, добиваются снижения затрат на инфраструктуру в среднем на 20% за счет отказа от избыточного резервирования.
Динамичность нагрузки: почему традиционные подходы больше не работают
Нагрузка на современные ИТ-системы — величина переменная. Для финансовых организаций характерны резкие всплески в моменты торговых сессий, e-commerce платформы испытывают пиковые нагрузки во время распродаж и праздников, а корпоративные системы сталкиваются с цикличными колебаниями в зависимости от рабочего времени и отчетных периодов. Эти колебания могут различаться в десятки раз: от спокойного ночного минимума до критической нагрузки в часы пик.
Традиционно компании справляются с проблемой управления мощностями несколькими способами, каждый из которых имеет существенные ограничения.
Избыточное резервирование. Самый распространённый подход — закупка ресурсов «с запасом». Если пиковая нагрузка может достигать 80% мощности, приобретается инфраструктура с двукратным или трехкратным запасом. Метод работает, но экономически неэффективен: большую часть времени оборудование простаивает, а капитальные затраты уже осуществлены. По данным исследований, такой подход приводит к неиспользованию 40-60% инфраструктурных мощностей в непиковые периоды.
Ручное планирование мощностей. ИТ-инженеры составляют планы на основе исторических данных и экспертных оценок. Перед ожидаемыми пиками нагрузки — праздниками, маркетинговыми акциями, отчетными периодами — ресурсы добавляются вручную. Этот подход требует постоянного внимания специалистов и не обеспечивает защиту от неожиданных всплесков активности. Кроме того, он не масштабируется: чем сложнее инфраструктура, тем выше вероятность ошибки в расчётах.
Реактивное масштабирование. Система мониторинга фиксирует превышение установленных порогов, срабатывает алерт, после чего дежурный инженер или автоскейлер добавляет ресурсы. Критическая проблема метода — запаздывание реакции: пока система масштабируется и новые мощности вводятся в эксплуатацию, пользователи уже испытывают задержки или полные отказы в обслуживании. Для систем с жесткими требованиями к SLA такое запаздывание недопустимо.
Сценарное планирование. Организации заранее прописывают сценарии действий: «перед началом торговой сессии поднять N узлов», «в день зарплаты увеличить мощность на 50%». Такой подход предпочтительнее полностью реактивного, однако сценарии быстро устаревают и не учитывают нетипичные ситуации, например, вирусные маркетинговые кампании или внешние события, влияющие на поведение пользователей.
Почему возникает запрос на предиктивные системы
Все перечисленные подходы объединяет одна проблема: они либо дорогие, либо реактивные, либо негибкие. Современный бизнес требует иного уровня управления инфраструктурой.
Соблюдение SLA — жесткие требования по времени отклика и доступности сервисов становятся нормой для большинства отраслей. Финансовые организации, биржи, телекоммуникационные компании не могут позволить себе даже кратковременные деградации производительности. Нарушение SLA влечет не только репутационные потери, но и штрафные санкции, прописанные в контрактах с клиентами.
Оптимизация затрат — необходимость платить только за реально необходимые ресурсы приобретает критическое значение в условиях роста стоимости инфраструктуры. Согласно данным аналитиков, компании, внедрившие системы автоматизированного управления мощностями, добиваются снижения затрат на 20-40% за счет отказа от избыточного резервирования. В масштабах предприятий с IT-бюджетами в сотни миллионов рублей такая экономия становится значимым конкурентным преимуществом.
Устойчивость к аномалиям — способность справляться с неожиданными пиками нагрузки без деградации сервиса. Современная бизнес-среда непредсказуема: вирусные события в социальных сетях, внезапные изменения рыночной конъюнктуры, кибератаки типа DDoS могут вызвать многократный рост нагрузки за считанные минуты. Системы, опирающиеся на статичные сценарии, оказываются беспомощными в таких ситуациях.
Обоснованность решений — закупки оборудования и масштабирование инфраструктуры должны опираться на данные и прогнозные модели, а не на интуицию отдельных специалистов. В условиях, когда российский IT-рынок составляет почти 4 триллиона рублей, решения об инвестициях в инфраструктуру требуют строгого экономического обоснования. Capacity Management превращает абстрактные «нужно больше мощностей» в конкретные цифры в технических единицах и в деньгах.
Предиктивный подход к управлению нагрузкой отвечает на все эти запросы. Вместо того чтобы реагировать на уже случившуюся перегрузку, система прогнозирует ее заранее и готовит инфраструктуру к будущим событиям.
Что такое предиктивный Capacity Management
Предиктивная система управления мощностями работает на двух временных горизонтах: стратегическом и операционном.
Стратегический горизонт: планирование на месяцы и годы
На стратегическом уровне система анализирует долгосрочные тренды роста нагрузки. Capacity Management отвечает на вопросы: как растет нагрузка год к году, какие ресурсы исчерпаются первыми и когда, сколько мощностей потребуется при росте бизнеса на определенный процент. Результатом становятся обоснованные планы закупок, точное бюджетирование капитальных расходов и своевременное расширение инфраструктуры.
Специализированные инструменты Capacity Management автоматически распределяют затраты по подразделениям, позволяя ИТ-директору или топ-менеджеру видеть, сколько ресурсов потребляет каждый отдел. Например, если финансовый блок «съедает» 40% мощностей, а HR-департамент — только 5%, это позволяет перераспределить ресурсы или обосновать увеличение бюджета для критически важных направлений. Такой подход превращает абстрактные «нужно больше мощностей» в конкретные цифры: в технических единицах (CPU, RAM, диски) и в деньгах.
Операционный горизонт: прогнозирование на часы и дни
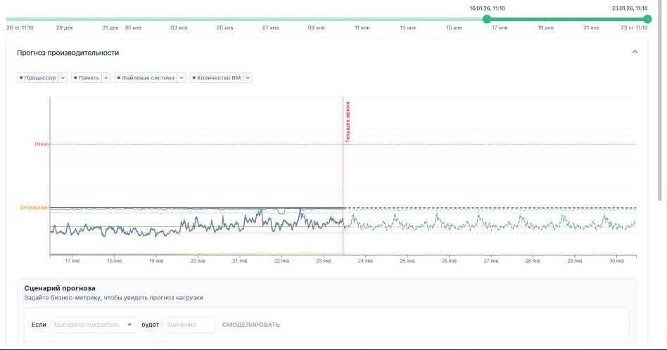
На операционном уровне система прогнозирует нагрузку на ближайшее время: какой будет нагрузка через час, завтра или на следующей неделе, когда ожидаются пиковые значения, какие ресурсы нужно подготовить заранее. Это позволяет осуществлять автоматическое или полуавтоматическое масштабирование инфраструктуры до наступления пика нагрузки, а не после того, как пользователи уже столкнулись с проблемами.
Технологическая основа в Artimate: машинное обучение и анализ временных рядов
Современные системы Capacity Management, как и мы в интеллектуальной системе Artimate, используют методы машинного обучения для анализа временных рядов — последовательностей значений метрик (CPU, память, количество запросов и т.д.) во времени.
Из чего складывается нагрузка: тренды и циклы
Сезонность — это предсказуемые колебания нагрузки, связанные с ритмами работы бизнеса. Основные источники циклов включают суточный ритм (нагрузка растёт в рабочие часы и падает ночью, пики приходятся на середину дня, минимумы — на 3-5 часов ночи), недельный ритм (будни отличаются от выходных, для B2B-систем выходные — это спад, для потребительских сервисов — часто наоборот), сезонность и праздники (отчетные периоды, распродажи создают предсказуемые всплески), а также периодические автоматические процессы (ночные бэкапы, ETL-процедуры, синхронизации данных).
Тренд отражает долгосрочные изменения в потреблении ресурсов. Типичные причины трендов: рост базы пользователей (больше клиентов означает больше запросов, данных и транзакций), увеличение потребления на одного пользователя (новые функции и интеграции приводят к тому, что каждый пользователь генерирует больше нагрузки), накопление данных (базы данных растут, индексы становятся тяжелее, запросы выполняются дольше), деградация инфраструктуры (устаревание оборудования, фрагментация, накопление технического долга). При этом тренд может быть и нисходящим, если проводится рефакторинг, кэширование или оптимизация запросов.


Прогнозирование исчерпания ресурсов

Обучившись на исторических данных, система строит прогноз: когда ресурс достигнет критического порога.
Для таких задач применяются алгоритмы Prophet, ARIMA и их модификации. В перспективе — нейросетевые модели (LSTM и другие), способные учитывать более сложные зависимости и оценивать вероятность аномальных всплесков.
Калькулятор ожидаемой нагрузки
Отдельный инструмент позволяет моделировать сценарии «что если»: как изменится нагрузка на инфраструктуру при изменении бизнес-показателей?
Например: «Если количество активных пользователей вырастет на 20%, какой будет нагрузка на базу данных?» Система использует регрессионные модели, связывающие бизнес-метрики с техническими показателями, и даёт ответ — ещё до того, как рост произойдет.
Интеграция с инфраструктурой
Прогнозы бесполезны, если на них не реагировать. Поэтому системы Capacity Management интегрируются с:
— Системами мониторинга (Prometheus, Grafana, Zabbix и др.);
— Оркестраторами и автоскейлерами (Kubernetes HPA/VPA, KEDA, облачные ASG);
— Системами алертинга и тикетинга.
Типичная архитектура выглядит так: мониторинг собирает метрики → ML-модуль строит прогноз → прогноз передаётся автоскейлеру или формирует рекомендации для инженеров.
Бизнес-эффекты от внедрения предиктивного управления мощностями Artimate
Снижение затрат на инфраструктуру
Точный прогноз позволяет отказаться от избыточного резервирования. Вместо того чтобы держать двойной запас «на всякий случай», компании масштабируются под реальную потребность и экономят в среднем 20% бюджета на инфраструктуру. Особенно это важно в контексте роста стоимости инфраструктуры: как показывает практика дата-центров, на определенных масштабах каждый новый киловатт в 2 раза дороже предыдущего из-за дополнительных затрат.
Соблюдение SLA и повышение качества сервиса
Предсказательное масштабирование готовит ресурсы до наступления пика нагрузки. Это критично для систем с жесткими требованиями по времени отклика — биржевых платформ, платежных систем, онлайн-сервисов с высокой конкуренцией. Artimate анализирует данные в реальном времени и использует машинное обучение для выявления аномалий в поведении системы, формируя прогноз возможных сбоев и предупреждая команду о рисках. Это позволяет предотвратить инциденты до их возникновения и сократить время реакции на инциденты (MTTR).
Обоснованное планирование и бюджетирование
Вместо интуитивных оценок — данные и модели. Закупки оборудования, расширение облачных квот, планирование ЦОД — все опирается на прогнозы, которые можно проверить и уточнить. Capacity Management позволяет планировать бюджет и мощности на годы вперед, превращая абстрактные «нужно больше мощностей» в конкретные цифры в технических единицах и в деньгах.
Снижение операционной нагрузки на команды
Меньше ручного вмешательства, меньше ночных алертов, меньше авральных масштабирований. Автоматизация критически важных задач, таких как обработка оповещений, эскалация инцидентов и уведомление команд через системы вроде Telegram или MS Teams, позволяет избежать задержек при решении инцидентов и исключает человеческие ошибки. Инженеры получают возможность заниматься развитием инфраструктуры, а не постоянным тушением пожаров.
Устойчивость бизнеса в критические моменты
Когда инфраструктура готова к пиковым нагрузкам заранее, бизнес не теряет клиентов из-за тормозящего сайта или недоступного сервиса. Особенно это важно в моменты, когда нагрузка коррелирует с выручкой: распродажи, торговые сессии, запуски продуктов. Тесное взаимодействие Capacity Management с процессом управления изменениями позволяет определять их воздействие на производительность ресурсов и предотвращать экстренные изменения из-за неправильного расчёта мощности.
Практическое применение: от теории к результатам
Внедрение предсказательного управления мощностями особенно актуально для отраслей с высокими требованиями к доступности и производительности. Финансовые организации и биржи используют Capacity Management для обеспечения стабильности в периоды высокой торговой активности, e-commerce платформы — для подготовки к распродажам и праздничным периодам, телекоммуникационные компании — для управления растущим трафиком данных.
Artimate предоставляет интегрированную карту инфраструктуры, которая не только отображает текущее состояние систем, но и показывает взаимосвязи между ними. Если выходит из строя один из объектов инфраструктуры, платформа сразу выявляет, какие объекты от него зависят, что ускоряет анализ влияния инцидента и минимизирует простои.
